Eule-T: MonnaLisa Eyes by Eule-T
The first multi brand predictive monitoring for your UPS and critical power systems
MonnaLisa Eyes (MLE) is our patented, multi brand UPS monitoring platform that centralizes supervision, applies advanced analytics and helps your experts act before failures impact your critical operations.
What we do
MonnaLisa Eyes is designed together with leading universities and field experts to bring modern data science, digital twins and predictive maintenance into UPS monitoring.
Our multidisciplinary team of engineers and specialized technicians has translated real world service experience into a secure, scalable and configurable platform that works with your existing systems.
With Eule-T, you can manage your UPS and IIoT devices wherever you are
In the office, at home or on the move, thanks to a powerful, predictive cloud-based system that analyses data in real time, anticipates anomalies and optimises every intervention. Eule-T constantly monitors your UPSs, recognises signs of risk and alerts you before a failure occurs, offering you a single platform to manage, predict and improve all maintenance.
Why choose Eule-T
Patented technology, research backed
MonnaLisa Eyes is built on patented concepts and developed in collaboration with renowned institutions such as the University of Padua, bringing state of the art research directly into day to day operations.
Multidisciplinary, hands on team
Eule T combines software engineers, data scientists and UPS field technicians, turning complex technical challenges into reliable, easy to use solutions.
Secure by design
An intelligent Data Logger retrofits legacy UPS using SNMP/Modbus and communicates over encrypted SSL, while Auth0 provides enterprise grade authentication and GDPR compliant identity management.
Flexible and modular
A microservices architecture with modular micro services lets you scale, customize and update MonnaLisa Eyes without downtime, adapting it to each tenant and customer.
Main Benefits
Predictive failure prevention
Eule-T natively integrates advanced predictive functions that detect signs of deterioration and prevent failures before they occur, adding a level of security and operational continuity that competitors offer only to a limited extent or not at all.
Savings on maintenance costs
Eule-T allows you to significantly reduce management costs, avoiding unnecessary interventions and preventing more expensive ones. Thanks to truly targeted maintenance, you spend less and achieve greater operational continuity.
Universal multi-brand compatibility
Eule-T is the only solution that is fully compatible with third-party devices, without proprietary constraints, and allows centralised management even in the most complex multi-brand environments.
Accurate data and advanced predictive analytics
Eule-T collects accurate data and processes it with advanced predictive algorithms, transforming it into immediate and actionable insights. Trends and anomalous behaviour are identified before they become problems, giving you a comprehensive and reliable view of the real status of your systems.
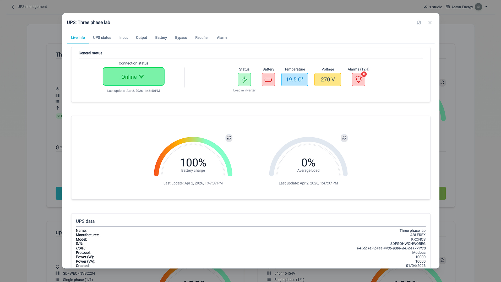
A single integrated interface for easy management
Eule-T brings together all the information from your UPS and IIoT devices in a single dashboard, regardless of brand, model or location. You can monitor system status, receive alerts and manage interventions from a single intuitive platform. No more separate tools, multiple screens or proprietary software: everything is centralised, organised and immediately accessible.
How it works
MonnaLisa Eyes combines field dataloggers, a secure cloud platform and intuitive dashboards. Dataloggers connect to UPS and devices using SNMP, Modbus and MQTT, sending telemetry to the MonnaLisa Eyes cloud, where data is stored, analyzed and visualized in real time.
The platform performs daily and periodic diagnostics, generates alarms and predictive alerts, and provides dashboards and reports tailored to UPS experts, managers and service providers.
01.
Data collection
02.
Predictive analysis
03.
Early warning
04.
Corrective action




Fields of application
Eule-T adapts to the most demanding environments, ensuring operational continuity and full control in every context.
In data centres, it ensures stability and centralised multi-site monitoring; in hospitals, it protects sensitive equipment and departments by reducing any risk of downtime; in industries, it optimises maintenance and prevents production stoppages; in critical infrastructures, it offers a higher level of security and reliability, even in distributed and highly complex scenarios.
Data center
Hospitals
Industries
Critical Infrastructure